Остатъчният срок на годност на 200 бутилки зехтин, в регионален склад за търговия на едро в страната, под 75% или над този процент е? Това е важно, защото минималният остатъчен срок на годност, на който големите търговски вериги зареждат стока не може да бъде по-малък.
Отговорът на този и на стотици други стратегически за бизнеса си въпроси предпочитаният търговски партньор за дистрибуция, логистика и маркетинг в бързооборотния сектор Аксон България АД научава чрез нов Business Intelligence (BI) софтуер.
В настоящата турбулентна бизнес среда за компаниите е жизненоважно да вземат бързи стратегически решения, които стимулират растежа и опосредстват успеха им. Инструментариумът, който предоставят за тази цел модерните BI системи, дават именно бързина и гъвкавост. Колкото по-големи са компаниите обаче, с толкова повече данни, с които да съобразят решенията си разполагат.
"Нуждата от допълнителен репортинг, който да бъде достъпен за всички служители се наложи поради естеството на работата и с нарастването на бизнеса на компанията", споделя екипът на Аксон България.
Аксон България е дружество с над 30-годишна история, през която се утвърждава като предпочитан търговски партньор за дистрибуция, логистика и маркетинг в бързооборотния сектор.
В рамките на няколко месеца от екипа на Аксон България се допитали до доверени бизнес партньори, които разполагали със собствена BI система. Оказало се, че един от най-сериозните партньори на компанията в България ползва Qlik Sense.
"От редица места получихме препоръки за Qlik като най-достъпна система, а за партньори да изберем Balkan Services като най-кооперативна компания, с която се работи лесно", споделя ИТ мениджърът на Аксон България Илиана Симеонова.
Решението Qlik Sense е внедрено от Balkan Services, консултантска ИТ компания с 30% пазарен дял* за BI в България, със завършени успешно над 400 BI проекта в България и чужбина.
"Това е един от най-големите по обхват и сложност проекти във финансовата и търговската дейност, които сме правили. Имахме доста голяма крайна цел, постиганата след упорита работа", споделя Димитър Проданов, старши управляващ BI консултант и партньор в Balkan Services.
Проектът, който обхваща всички справки в отделите "Продажби", "Финанси", "Логистика" и "Маркетинг" на Аксон България, както и отделен корпоративен дашборд за стратегически цели с ключови показатели от различните направления, е реализиран на няколко етапа.
Първият от тях включва детайлен бизнес анализ на продажбите на търговеца на едро и автоматизиране на репортинга.
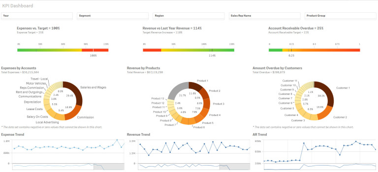
Примерен дашборд в Qlik Sense
След финализирането на този етап всеки оторизиран служител вече може да влезе в системата на момента, в който му е нужна информация и да я види не само таблично, но и графично.
В последствие е създадена функционалност за генериране на годишни финансови отчети по българските стандарти. От счетоводна гледна точка са създадени и справки от типа: главна книга, оборотна ведомост, хронология на сметка, баланс, отчет за приходите и разходите по българските стандарти. BI инструментът позволява да се прилагат различни филтри и корекции при генерирането на справките в процеса на изчислението им.
"Благодарение на новата система счетоводният отдел на компанията получава данните от по-големите финансови отчети всеки ден и със скорост, която беше немислима към онзи момент", пояснява Димитър Проданов.
На следващ етап е създаден т.нар. функционален P&L, чрез който компанията дефинира как да бъдат отчитани приходите и разходите. Това позволява информация като нетна печалба на ниво офиси, група продукти, клиенти, канали за дистрибуция и т.н. да бъде извеждана за секунди. Този етап от проекта представя оперативния начин на водене на бизнес и дава възможност за проследяване на развитието му през последните 5 години.
Последвало и изграждането на функционалност за генериране на отчет за паричния поток, като ключовият момент тук е това как се представя бизнесът през призмата на паричния поток.
След финализирането на този етап от проекта е създадено информационно табло за ръководството с над 100 показатели за ефективност, което показва различните гледни точки на едно място.
Примерен дашборд в Qlik Sense
Благодарение на новата система за бизнес анализи главният счетоводител на компанията разполага с оборотна ведомост и главна книга с два клика в системата.
Търговският отдел на Аксон България следи ежедневно ключови показатели като обороти по групи продукти, проактивни клиенти и отворен кредит, който компанията има в пазара. Вече проследява лесно и отстъпките, с които работи с различните клиенти.
От гледна точка на маркетинг, с помощта на инструмент като Qlik Sense лесно се разбира как отстъпките рефлектират върху продажбите на Аксон България.
"Промоционалните цени са различни всеки месец, чрез BI системата можем да получим информация на ежедневна база за средната отстъпка, с която работим с даден клиент за определен период, за определена категория и за дадена продуктова група", обяснява Ивайло Кръстанов, мениджър продажби в Аксон България.
По време на проекта е извършена интеграция със съществуващата ERP система на компанията, а също и с логистичния софтуер на Аксон България. По този начин компанията лесно получава информация за наличностите в складовете, за пиковете и бързо оценява колко време отнема една заявка.
"За нас е изключително полезно да следим къде е отишъл всеки артикул. Чрез BI софтуера следим партидните номера по клиенти, по доставки, по офиси, а също и сроковете на годност. Буквално с пет клика мога да проследя към дадена фактура, какво е изписано и какъв е срокът му на годност, което е изключително важно", пояснява мениджърът продажби в Аксон България Ивайло Кръстанов.
BI системата спомага и за по-добър контрол на брака и неговото редуциране. Инструментът улеснява планирането на база ограниченията, които компанията има за доставки към търговските вериги. Пример за това е контролът на стоковите запаси, не само като бройка, а и като срокове на годност.
Непосредствена полза от внедрената BI система за Аксон България е достоверността и надеждността на данните в нея.
"Когато преговаряме с едни от най-големите търговски вериги в страната, нашите данни са "железни" и са напълно верни - отговарят едно към едно на това, което е фактурирано", обяснява Ивайло Кръстанов и допълва, че възможността да си "в час" с бизнеса си във всеки един момент е безценна.
Системата осигурява и бързина на компанията. Преди внедряването на софтуера, за да бъдат генерирани справки по клиенти, обороти, обекти, дилъри, направления и брой активни клиенти, трябвало да бъдат изпращани заявки към ИТ отдела. Така получаването на една справка можело да отнеме цял ден. След внедряването на BI системата подобни справки вече се правят от всеки оторизиран служител само с няколко клика.
Примерен дашборд в Qlik Sense
BI софтуерът позволява и много бързо сравнение на минали периоди.
"Сега следим какво се случва в реално време с бизнеса ни", споделят от екипа на Аксон България. И допълват, че Qlik им спестява време и им дава гъвкавост в работата.
"Благодарни сме на Balkan Services за решението, което изградиха за нас. Ползваме го не само ежедневно, но и най-често сред останалите софтуерни разработки, които имаме при нас!", казва в заключение Ивайло Кръстанов.
*По независими данни на ©1991-2023 CBN - Pannoff, Stoytcheff & Co.



USD
CHF
EUR
GBP